Intressant test

Här diskuterar vi om Tesla Model Y

Moderator: Redaktion

Användarvisningsbild
Niklas Z
Teslaägare
Inlägg: 3860
Blev medlem: 13 jan 2015 21:59
Ort: Uppsala
Referralkod: ts.la/niklas42449

Re: Intressant test

Inlägg av Niklas Z »

Jag kollade några laddningar under januari. Batteriet når temperaturer på 12-20 grader, vid vanlig laddning. Alltså utan schemaläggning. Det rör sig om AC-laddning där 20-30 % tillförs batteriet.
Model 3 LR AWD, 2025, stealth grey med vit inredning.
Användarvisningsbild
AAKEE
Teslaägare
Inlägg: 7241
Blev medlem: 04 nov 2020 20:12
Ort: Boden
Referralkod: ts.la/ke18519

Re: Intressant test

Inlägg av AAKEE »

Niklas Z skrev: 20 jan 2026 22:53
AAKEE skrev: 20 jan 2026 22:37
Niklas Z skrev: 20 jan 2026 22:03
Tycker också det låter som att S3XY buggar ur på något sätt. Om du har en årsmodell 2022 sitter väl commandern baktill i mittkonsolen. Då borde det vara lätt att koppla ur commandern och se om beteendet upphör. Du kan ju ha den urkopplad under uppvärmningen av bilen och sedan plugga in den när du ska iväg, för att kunna läsa av batteritemperaturen.
Niklas, du skulle kunna testa en schemalagd avfärd med tex 80%?

Jag har testat med normala 50-55% många ggr, samt 80% alldeles nyligen och batteriet blir bara värmt till 5C på min S, om batteriet är kallare än så. Annars värms det inte alls.

Min M3P värmde till 7-8C
Kan testa i morgon, fast då till lägre SoC, t ex 65 %.
Någonstans i trakten av 7-8 grader är vad jag förväntar mig också. Det vore konstigt om bilen värmde batteriet mycket högre.
Vi har diskuterat det på TMC också nyligen och 7-8C verkar vara många som sett.
Skrev inte någon i tråden här eller en liknande samma sak?
MSP ’23 Ultra Red/black 21” Arachnid
M3P ’21 Multicoat/black
Mazda Rx3 -73, Audi A5
Användarvisningsbild
Niklas Z
Teslaägare
Inlägg: 3860
Blev medlem: 13 jan 2015 21:59
Ort: Uppsala
Referralkod: ts.la/niklas42449

Re: Intressant test

Inlägg av Niklas Z »

Det här är en laddning 20 september, från 59 % till 100 %. Temperaturen steg rätt mycket, tills strömmen reducerades när det var nästan fullt. Temperaturen steg alltså till nästan 30 grader under AC-laddning med 11 kW. På slutet, när den laddade med lägre effekt, sjönk tempen något.
Laddning M3LR AC 59-100.png
Du har inte behörighet att öppna de filer som bifogats till detta inlägg.
Model 3 LR AWD, 2025, stealth grey med vit inredning.
Användarvisningsbild
Niklas Z
Teslaägare
Inlägg: 3860
Blev medlem: 13 jan 2015 21:59
Ort: Uppsala
Referralkod: ts.la/niklas42449

Re: Intressant test

Inlägg av Niklas Z »

Dock väldigt konstigt att utetemperaturen är konstant under 3-4 timmar.

Jag ska sätta bilen på laddning i eftermiddag, så får vi se vad det ger.
Model 3 LR AWD, 2025, stealth grey med vit inredning.
Användarvisningsbild
AAKEE
Teslaägare
Inlägg: 7241
Blev medlem: 04 nov 2020 20:12
Ort: Boden
Referralkod: ts.la/ke18519

Re: Intressant test

Inlägg av AAKEE »

Niklas Z skrev: 21 jan 2026 08:58
Det här är en laddning 20 september, från 59 % till 100 %. Temperaturen steg rätt mycket, tills strömmen reducerades när det var nästan fullt. Temperaturen steg alltså till nästan 30 grader under AC-laddning med 11 kW. På slutet, när den laddade med lägre effekt, sjönk tempen något. Laddning M3LR AC 59-100.png
Ja, jag brukar hamna på ~30C vid laddning till 100% på 11kW. Något över om det inte är riktigt svalt i garaget (vintertid är det inte många plus i sulan så batteritempen brukar börja på några plusgrader. Det är interna resistansen i cellerna som gör det.
Det är alltså inte battery heating, och inte preconditioning.
MSP ’23 Ultra Red/black 21” Arachnid
M3P ’21 Multicoat/black
Mazda Rx3 -73, Audi A5
Användarvisningsbild
Niklas Z
Teslaägare
Inlägg: 3860
Blev medlem: 13 jan 2015 21:59
Ort: Uppsala
Referralkod: ts.la/niklas42449

Re: Intressant test

Inlägg av Niklas Z »

AAKEE skrev: 21 jan 2026 09:45
Niklas Z skrev: 21 jan 2026 08:58
Det här är en laddning 20 september, från 59 % till 100 %. Temperaturen steg rätt mycket, tills strömmen reducerades när det var nästan fullt. Temperaturen steg alltså till nästan 30 grader under AC-laddning med 11 kW. På slutet, när den laddade med lägre effekt, sjönk tempen något. Laddning M3LR AC 59-100.png
Ja, jag brukar hamna på ~30C vid laddning till 100% på 11kW. Något över om det inte är riktigt svalt i garaget (vintertid är det inte många plus i sulan så batteritempen brukar börja på några plusgrader. Det är interna resistansen i cellerna som gör det.
Det är alltså inte battery heating, och inte preconditioning.
Ja, den laddningen jag lade upp är ett sådant exempel. Den lilla temperatursänkningen som syns på slutet är en följs av att strömmen då reducerats och därmed minskar värmeutvecklingen pga inre resistans.
Det jag tänker på är att värmeutvecklingen i batteriet pga av inre resistans kommer antagligen att höja temperaturen till mer än 7-8 grader senare idag. Temperaturen här i Uppsala ligger runt eller strax under noll idag.
Men det kanske kommer att synas i kurvorna ändå när bilen slutar att aktivt värma batteriet.
Model 3 LR AWD, 2025, stealth grey med vit inredning.
Användarvisningsbild
AAKEE
Teslaägare
Inlägg: 7241
Blev medlem: 04 nov 2020 20:12
Ort: Boden
Referralkod: ts.la/ke18519

Re: Intressant test

Inlägg av AAKEE »

Niklas Z skrev: 21 jan 2026 09:51
AAKEE skrev: 21 jan 2026 09:45
Niklas Z skrev: 21 jan 2026 08:58
Det här är en laddning 20 september, från 59 % till 100 %. Temperaturen steg rätt mycket, tills strömmen reducerades när det var nästan fullt. Temperaturen steg alltså till nästan 30 grader under AC-laddning med 11 kW. På slutet, när den laddade med lägre effekt, sjönk tempen något. Laddning M3LR AC 59-100.png
Ja, jag brukar hamna på ~30C vid laddning till 100% på 11kW. Något över om det inte är riktigt svalt i garaget (vintertid är det inte många plus i sulan så batteritempen brukar börja på några plusgrader. Det är interna resistansen i cellerna som gör det.
Det är alltså inte battery heating, och inte preconditioning.
Ja, den laddningen jag lade upp är ett sådant exempel. Den lilla temperatursänkningen som syns på slutet är en följs av att strömmen då reducerats och därmed minskar värmeutvecklingen pga inre resistans.
Det jag tänker på är att värmeutvecklingen i batteriet pga av inre resistans kommer antagligen att höja temperaturen till mer än 7-8 grader senare idag. Temperaturen här i Uppsala ligger runt eller strax under noll idag.
Men det kanske kommer att synas i kurvorna ändå när bilen slutar att aktivt värma batteriet.
Ja, om du laddar samtidigt så blir ju batteriet givetvis varmare.

Vi får skilja på förkonditionering och laddning här.

När jag laddade hos svärmors hus (13A enfas) i kyla höll bilen batteriet till 7-8C med återkommande korta batterivärmningar. Hade man inte haft koll via loggar på att battery heatern gick kunde man trott att batteriet blev så varmt av sig själv.

Kör vi ren förkonditionering utan att ladda, och batteriet fått svalna ett antal timmar efter laddning så får vi en temperatur som inte betor på laddningen.
MSP ’23 Ultra Red/black 21” Arachnid
M3P ’21 Multicoat/black
Mazda Rx3 -73, Audi A5
Användarvisningsbild
Niklas Z
Teslaägare
Inlägg: 3860
Blev medlem: 13 jan 2015 21:59
Ort: Uppsala
Referralkod: ts.la/niklas42449

Re: Intressant test

Inlägg av Niklas Z »

AAKEE skrev: 21 jan 2026 10:19
Ja, om du laddar samtidigt så blir ju batteriet givetvis varmare.

Vi får skilja på förkonditionering och laddning här.

När jag laddade hos svärmors hus (13A enfas) i kyla höll bilen batteriet till 7-8C med återkommande korta batterivärmningar. Hade man inte haft koll via loggar på att battery heatern gick kunde man trott att batteriet blev så varmt av sig själv.

Kör vi ren förkonditionering utan att ladda, och batteriet fått svalna ett antal timmar efter laddning så får vi en temperatur som inte betor på laddningen.
Ah, jag var lite trött igår. Nu ser jag att du skrev just förkonditionering och inte laddning.
Jag kan prova det, men jag tror aldrig jag haft laddkabeln i och förkonditionerat med schema utan att också ladda.
Men 47 ° är en mycket hög temperatur att uppnå med AC-laddning utan att bilen också aktivt värmer batteriet.
Model 3 LR AWD, 2025, stealth grey med vit inredning.
Användarvisningsbild
AAKEE
Teslaägare
Inlägg: 7241
Blev medlem: 04 nov 2020 20:12
Ort: Boden
Referralkod: ts.la/ke18519

Re: Intressant test

Inlägg av AAKEE »

Niklas Z skrev: 21 jan 2026 10:23
AAKEE skrev: 21 jan 2026 10:19
Ja, om du laddar samtidigt så blir ju batteriet givetvis varmare.

Vi får skilja på förkonditionering och laddning här.

När jag laddade hos svärmors hus (13A enfas) i kyla höll bilen batteriet till 7-8C med återkommande korta batterivärmningar. Hade man inte haft koll via loggar på att battery heatern gick kunde man trott att batteriet blev så varmt av sig själv.

Kör vi ren förkonditionering utan att ladda, och batteriet fått svalna ett antal timmar efter laddning så får vi en temperatur som inte betor på laddningen.
Ah, jag var lite trött igår. Nu ser jag att du skrev just förkonditionering och inte laddning.
Jag kan prova det, men jag tror aldrig jag haft laddkabeln i och förkonditionerat med schema utan att också ladda.
Men 47 ° är en mycket hög temperatur att uppnå med AC-laddning utan att bilen också aktivt värmer batteriet.
Japp, 47.5C är spot on target för Supercharging med en 3/Y LR/P. Det enda rimliga är att S3XY har aktiverat förkond. för Supercharging.

Laddning utomhus i kyla med 1-fas med 13A/3kW. Det var runt -10C vid ankomst och -20C på morgonen.
(Min bild tempmätare är helt off från fabrik. Visar cirka 2C för varmt runt nollan och ganska många grader för varmt vid -30C. Jag har inte betalt tillräckligt mycket för bilen för att Tesla ska ha råd att montera en 0.11$ temperatursensor :cry: ).

Kom fram med 6C celltemp, och eftersom batteriet svalnade under laddning så började bilen värma batteriet varje gång det gick ned till 4-5C och värmdes då till cirka 6-6.5C. På slutet finns förkonditionering med (grön linje, som bara talar om att kupen värms), samt en kort batterivärmning samtidigt. Man ser att bilen förbrukar mer ström under förkonditioneringen än UMC-laddaren ger eftersom SOC går ned samtidigt, trots att laddaren är inkopplad. Sluttempen för batteriet denna gång blev 7.75C. Men det beror som sagt på att batteriet laddats samtidigt.
Kör jag en ren precondition värms batteriet bara till 5C (batterivärmen går till 4.5C och sedan fortsätter värmen spridas en liten stund från motorerna till batteriet).
AC charge battery heat.png
Du har inte behörighet att öppna de filer som bifogats till detta inlägg.
MSP ’23 Ultra Red/black 21” Arachnid
M3P ’21 Multicoat/black
Mazda Rx3 -73, Audi A5
Användarvisningsbild
AAKEE
Teslaägare
Inlägg: 7241
Blev medlem: 04 nov 2020 20:12
Ort: Boden
Referralkod: ts.la/ke18519

Re: Intressant test

Inlägg av AAKEE »

Precondition i stark kyla:
Med flit laddat till 80%, lämnat bilen ute och sedan kört schemalagt avfärd utan att ha laddare inkopplad.

Batteriet värmdes till ~5C, själva battery heater stängdes som vanligt vid 4.5C. Batteriet nådde 6.5C vid utsatt tid.
Precondition_minus 31C.jpg
Du har inte behörighet att öppna de filer som bifogats till detta inlägg.
MSP ’23 Ultra Red/black 21” Arachnid
M3P ’21 Multicoat/black
Mazda Rx3 -73, Audi A5
Användarvisningsbild
Niklas Z
Teslaägare
Inlägg: 3860
Blev medlem: 13 jan 2015 21:59
Ort: Uppsala
Referralkod: ts.la/niklas42449

Re: Intressant test

Inlägg av Niklas Z »

Det finns ju en inställning i S3XY appen för "Remote Battery Preheating" där det går att ställa temperatur. Det är kanske den som är aktiverad och satt på en hög temp för Nicke Nyfiken.
Model 3 LR AWD, 2025, stealth grey med vit inredning.
Användarvisningsbild
AAKEE
Teslaägare
Inlägg: 7241
Blev medlem: 04 nov 2020 20:12
Ort: Boden
Referralkod: ts.la/ke18519

Re: Intressant test

Inlägg av AAKEE »

Batteriets ökning i temp av hemmaladdning, M3P 2021:

9.5C i garaget, cell temp 9.5C före laddning med 11kW 31-100%:
Batteriet blev 26.75C som varmast.
Celltemp laddning.png
Du har inte behörighet att öppna de filer som bifogats till detta inlägg.
MSP ’23 Ultra Red/black 21” Arachnid
M3P ’21 Multicoat/black
Mazda Rx3 -73, Audi A5
Användarvisningsbild
AAKEE
Teslaägare
Inlägg: 7241
Blev medlem: 04 nov 2020 20:12
Ort: Boden
Referralkod: ts.la/ke18519

Re: Intressant test

Inlägg av AAKEE »

Niklas Z skrev: 21 jan 2026 11:43
Det finns ju en inställning i S3XY appen för "Remote Battery Preheating" där det går att ställa temperatur. Det är kanske den som är aktiverad och satt på en hög temp för Nicke Nyfiken.
Ja, bra tänkt. Det är en rätt ny inställning i S3XY så...

Om man har ställt in den att aktiveras på tex 22C inställd kabintemp, och man ställer in 22C på kliman då kommer battery heater att gå. Bilen borde börja dra mycket ström.
MSP ’23 Ultra Red/black 21” Arachnid
M3P ’21 Multicoat/black
Mazda Rx3 -73, Audi A5
Användarvisningsbild
Niklas Z
Teslaägare
Inlägg: 3860
Blev medlem: 13 jan 2015 21:59
Ort: Uppsala
Referralkod: ts.la/niklas42449

Re: Intressant test

Inlägg av Niklas Z »

Nu har jag pluggat in laddkabeln i bilen och satt på laddning och förkonditionering till 17:30. Jag ska bara ladda från 49 till 60 %, så laddningen i sig bör inte ge mer än drygt 5 grader temperaturhöjning, om vi antar någonstans kring 10 % laddförluster. Nu ligger batteritemperaturen på – 0,3 °.
Model 3 LR AWD, 2025, stealth grey med vit inredning.
Användarvisningsbild
85n
Teslaägare
Inlägg: 80
Blev medlem: 08 jun 2025 11:11

Re: Intressant test

Inlägg av 85n »

Varma batterier här. Imorse vid 7kW laddning när jag åkte iväg hade jag 7-8C batteritemp som vanligt. Värmde bilen i 10min med camp mode innan.

-6C ute.

Bilen var just påväg att nå laddgräns (50%), startar den vid 04 så batteriet hinner bli kallt under natten. Gör 4kW mer laddeffekt sådan stor skillnad? @AAKE
-26 MY LR AWD
Användarvisningsbild
AAKEE
Teslaägare
Inlägg: 7241
Blev medlem: 04 nov 2020 20:12
Ort: Boden
Referralkod: ts.la/ke18519

Re: Intressant test

Inlägg av AAKEE »

Niklas Z skrev: 21 jan 2026 12:06
Nu har jag pluggat in laddkabeln i bilen och satt på laddning och förkonditionering till 17:30. Jag ska bara ladda från 49 till 60 %, så laddningen i sig bör inte ge mer än drygt 5 grader temperaturhöjning, om vi antar någonstans kring 10 % laddförluster. Nu ligger batteritemperaturen på – 0,3 °.
Bilen kommer med all säkerhet köra battery heating till minst 3-4C innan laddningen börjar. (Jag har kollat detta ungefär 100 gånger på min M3P och sedan ungefär 100 gånger på min MSP, och sedan 100 ggr till för att vara säker :-) )

Så batteriet påbörjar laddningen med temp ~4-5C och sedan stiger temperaturen runt 4C per timme man laddar med 11kW.
Gissningsvis har batteriet omkring 8C när du laddat klart. Give, or take ett par grader :-)
MSP ’23 Ultra Red/black 21” Arachnid
M3P ’21 Multicoat/black
Mazda Rx3 -73, Audi A5
Användarvisningsbild
AAKEE
Teslaägare
Inlägg: 7241
Blev medlem: 04 nov 2020 20:12
Ort: Boden
Referralkod: ts.la/ke18519

Re: Intressant test

Inlägg av AAKEE »

85n skrev: 21 jan 2026 14:47
Varma batterier här. Imorse vid 7kW laddning när jag åkte iväg hade jag 7-8C batteritemp som vanligt. Värmde bilen i 10min med camp mode innan.

-6C ute.

Bilen var just påväg att nå laddgräns (50%), startar den vid 04 så batteriet hinner bli kallt under natten. Gör 4kW mer laddeffekt sådan stor skillnad? @AAKE
Min M3P höll batteriet vid lägst 7-8C även om man laddade långsamt ute i stark kyla.

Du har mest troligen en minimitemp batteriet håller genom att värma batteriet vid behov. Ökar du laddeffekten lagom mycket blir inte batteriet varmare men batterivärmen slipper gå. Ökar du laddeffekten mer kommer batteritempen att bli högre, i vart fall om du laddar tillräckligt mycket.
Min M3P ökade batteritempen med ca 4C per timme med 11kW i garaget (förutsättning att batteri och garage är lika varma och ~8-10C från början).

När batteritempen nått 20C ser man att ökningen avtar aningen (lägre intern resistans och mer avkylning till garaget.
Laddar du ute kommer ökningen vara lite mer i början eftersom batteriet värms till mins 3-4C innan laddningen börjar och interna resistansen är högre i början). När batteriet är 10C är det ungefär i mitt garagetemp dvs samma interna resistans men samtidigt har du mer avkylning ute. Bäst ur ett energiperspektiv torde vara att ladda så sent man kan, som du gör men med högsta möjliga effekt.

Vartannat Faceboookinlägg i teslagrupper säger "Ladda direkt du kommer hem på vintern". Det var möjligen det smartaste innan värmepumpen, fast det är tveksamt det med. Har man en äldre S/X med trasig batterivärmare, ja. Men inte annars.

Med värmepump, om man laddar så sent det går med maximal effekt så har man med sig spillenergin i batteriet och värmepumpen kan använda den. Dessutom slipper man betala för en batteriuppvärmning vid avfärd då batteriet är varmt och gött.

Jag har sett en massa ideer och några tester om vilken laddeffekt som är mest energieffektiv. Jag tror det finns "flaws" i flera av testerna. Jag har testat det ganska många ggr och 11kW har alltid var mest effektivt. Antagligen ingen stor skillnad till 9 eller 10kW, men eftersom förlusten i batteriet vid 5 eller 10kW är väldigt låg och det som drar mest ström är att bilen är vaken. Med 11kW laddström går cirka 10.4kW in i batteriet.

Gjorde detta för en diskussion för long time sedan,
trefas WC 3.5kW / 7kW/11kW samt 13A enfas med UMC.

Teslafi har totalt fel om efficiency vid laddningen, eftersom de inte har förstått att bilen överdriver laddad energi med 4.7% och dessutom använder inte bilen den ström som går från vägguttaget. Värdena är felaktiga men det relativa felet är likadant så man kan jämföra dem mot varandra.
I verkligheten har 11kW, som är mest effektivt, cirka 10% förlust (lägsta noterade skillnad mellan elmätaren och faktiskt påfylld energi i batteriet cirka 9.1%.
Charge_efficiency.png
Du har inte behörighet att öppna de filer som bifogats till detta inlägg.
MSP ’23 Ultra Red/black 21” Arachnid
M3P ’21 Multicoat/black
Mazda Rx3 -73, Audi A5
Användarvisningsbild
Niklas Z
Teslaägare
Inlägg: 3860
Blev medlem: 13 jan 2015 21:59
Ort: Uppsala
Referralkod: ts.la/niklas42449

Re: Intressant test

Inlägg av Niklas Z »

Nu ger jag mig av. Batteriet har temperaturen 11,0 grader.
Model 3 LR AWD, 2025, stealth grey med vit inredning.
Användarvisningsbild
AAKEE
Teslaägare
Inlägg: 7241
Blev medlem: 04 nov 2020 20:12
Ort: Boden
Referralkod: ts.la/ke18519

Re: Intressant test

Inlägg av AAKEE »

Niklas Z skrev: 21 jan 2026 17:31
Nu ger jag mig av. Batteriet har temperaturen 11,0 grader.
Du ser! Mest sannolikt ingen batterivärme som beror på schemalagd resa!

Ha en goo tur! 😀
MSP ’23 Ultra Red/black 21” Arachnid
M3P ’21 Multicoat/black
Mazda Rx3 -73, Audi A5
Användarvisningsbild
Niklas Z
Teslaägare
Inlägg: 3860
Blev medlem: 13 jan 2015 21:59
Ort: Uppsala
Referralkod: ts.la/niklas42449

Re: Intressant test

Inlägg av Niklas Z »

Ja det är som förväntat. Men så har jag inte den där funktionen i S3XY aktiverad. Misstänker starkt att det är S3XY:s "Remote Battery Preheating" som gör att det spökar för Nicke Nyfiken.
Model 3 LR AWD, 2025, stealth grey med vit inredning.
Användarvisningsbild
Niklas Z
Teslaägare
Inlägg: 3860
Blev medlem: 13 jan 2015 21:59
Ort: Uppsala
Referralkod: ts.la/niklas42449

Re: Intressant test

Inlägg av Niklas Z »

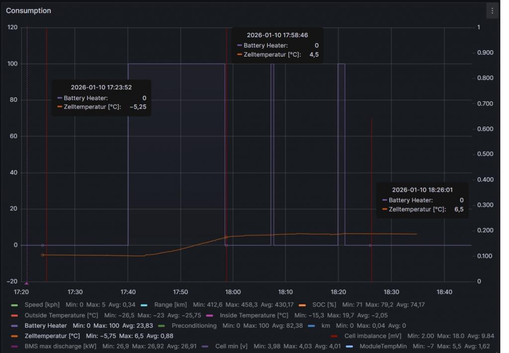
Diagrammet nedan visar batteritemperaturen under laddningen igår.
Som synes stiger batteritemperaturen hyfsat snabbt till cirka 6-7 grader. Därefter avtar ökningshastigheten för temperaturen. Troligen har då den aktiva värmningen stängts av och batteriet värms därefter av "spillvärme" från den inre resistansen i batteriet. Takten i temperaturökningen avtar varefter temperaturen stiger, i och med att systemet gradvis närmar sig en jämvikt där värme alstrad av effektutveckling pga inre resistans balanseras av värmeförluster till omgivningen.
Diagram batteritemperatur.png
Du har inte behörighet att öppna de filer som bifogats till detta inlägg.
Model 3 LR AWD, 2025, stealth grey med vit inredning.
Användarvisningsbild
Niklas Z
Teslaägare
Inlägg: 3860
Blev medlem: 13 jan 2015 21:59
Ort: Uppsala
Referralkod: ts.la/niklas42449

Re: Intressant test

Inlägg av Niklas Z »

Man kan också se i detta diagram att bilen laddade klart drygt en timme före avfärd. Därefter sjönk batteritemperaturen. Först när jag började köra bilen ökar batteritemperaturen igen. Bilen tyckte att de 12,5 grader batteritemp den uppnått kl. 16.15 (då laddningen avslutades) var tillräcklig och den värmde inte batteriet före avfärd. Istället sjönk batteritempen från 13 grader till 11 grader, mellan laddningens avslutande och avfärd. Under den tiden värmdes dock kupén (påbörjades 17.10), som var behaglig när jag steg in i bilen vid 17.30.
Skärmavbild 2026-01-22 kl. 10.39.17.png
Den underliga dippen i exteriör temperatur har jag ingen förklaring till.
Du har inte behörighet att öppna de filer som bifogats till detta inlägg.
Model 3 LR AWD, 2025, stealth grey med vit inredning.
Användarvisningsbild
Elmil
Teslaägare
Inlägg: 708
Blev medlem: 02 jan 2017 19:18
Ort: Smedjebacken
Referralkod: ts.la/mats11813

Re: Intressant test

Inlägg av Elmil »

Niklas Z skrev: 22 jan 2026 10:43
Man kan också se i detta diagram att bilen laddade klart drygt en timme före avfärd. Därefter sjönk batteritemperaturen. Först när jag började köra bilen ökar batteritemperaturen igen. Bilen tyckte att de 12,5 grader batteritemp den uppnått kl. 16.15 (då laddningen avslutades) var tillräcklig och den värmde inte batteriet före avfärd. Istället sjönk batteritempen från 13 grader till 11 grader, mellan laddningens avslutande och avfärd. Under den tiden värmdes dock kupén (påbörjades 17.10), som var behaglig när jag steg in i bilen vid 17.30.
Skärmavbild 2026-01-22 kl. 10.39.17.png

Den underliga dippen i exteriör temperatur har jag ingen förklaring till.
Värmepumpen som ger lokal avkylning under bilen?
Model 3 LR 2019 [såld]
Model Y RWD 2025
14.9 kWp solceller / 15 kWh batteri
Avgasfri sedan 2015.04.28
Användarvisningsbild
Niklas Z
Teslaägare
Inlägg: 3860
Blev medlem: 13 jan 2015 21:59
Ort: Uppsala
Referralkod: ts.la/niklas42449

Re: Intressant test

Inlägg av Niklas Z »

Elmil skrev: 22 jan 2026 12:03
Niklas Z skrev: 22 jan 2026 10:43
Man kan också se i detta diagram att bilen laddade klart drygt en timme före avfärd. Därefter sjönk batteritemperaturen. Först när jag började köra bilen ökar batteritemperaturen igen. Bilen tyckte att de 12,5 grader batteritemp den uppnått kl. 16.15 (då laddningen avslutades) var tillräcklig och den värmde inte batteriet före avfärd. Istället sjönk batteritempen från 13 grader till 11 grader, mellan laddningens avslutande och avfärd. Under den tiden värmdes dock kupén (påbörjades 17.10), som var behaglig när jag steg in i bilen vid 17.30.
Skärmavbild 2026-01-22 kl. 10.39.17.png

Den underliga dippen i exteriör temperatur har jag ingen förklaring till.
Värmepumpen som ger lokal avkylning under bilen?
Skulle kunna vara en tänkbar förklaring. Jag vet inte vilket avstånd det är mellan värmepumpens komponenter och yttertemperaturgivaren.
Model 3 LR AWD, 2025, stealth grey med vit inredning.
Användarvisningsbild
AAKEE
Teslaägare
Inlägg: 7241
Blev medlem: 04 nov 2020 20:12
Ort: Boden
Referralkod: ts.la/ke18519

Re: Intressant test

Inlägg av AAKEE »

Niklas Z skrev: 22 jan 2026 10:43
Man kan också se i detta diagram att bilen laddade klart drygt en timme före avfärd. Därefter sjönk batteritemperaturen. Först när jag började köra bilen ökar batteritemperaturen igen. Bilen tyckte att de 12,5 grader batteritemp den uppnått kl. 16.15 (då laddningen avslutades) var tillräcklig och den värmde inte batteriet före avfärd. Istället sjönk batteritempen från 13 grader till 11 grader, mellan laddningens avslutande och avfärd. Under den tiden värmdes dock kupén (påbörjades 17.10), som var behaglig när jag steg in i bilen vid 17.30.
Skärmavbild 2026-01-22 kl. 10.39.17.png

Den underliga dippen i exteriör temperatur har jag ingen förklaring till.
Jag laddade till 100% imorse och schemalade en avfärd 0745.
Batteritemp 22C som stigit sakta från laddningen.

Bilen inkopplad med 3fas 11kW. Inhen batterivärme alls.
MSP ’23 Ultra Red/black 21” Arachnid
M3P ’21 Multicoat/black
Mazda Rx3 -73, Audi A5
Skriv svar