Sentry oanvändbart - äter batteri

Här diskuterar vi om Tesla Model X

Moderator: Redaktion

Användarvisningsbild
naversten
Teslaägare
Inlägg: 10
Blev medlem: 28 dec 2019 20:42
Referralkod: ts.la/william80183

Sentry oanvändbart - äter batteri

Inlägg av naversten »

Hej, gör jag något fel? Har en Model X LR från december 2023. Senaste mjukvaran. När den är HELT uppladdad har jag 563 km på mätaren. Den står i varmgarage (ca 22 grader just nu). Enstaka personer går förbi varje dag - men det är ett stort garage. Vi har haft problem med inbrott i garaget. På 36 timmar blir jag av med 10% drygt och nu efter 3-4 dagar har jag 451 km (= 20% tapp). De är ju en FULLSTÄNDIGT orimlig förbrukning - mer än 5000W per dygn! Skulle inte mjukvaran göra det så mycket bättre?

Har jag missat någon inställning? Den är låst. Jag är sällan inne i appen och "väcker" bilen.

Däremot står det i min APP att det är en planerad mjukvaruinstallation i natt- men i bilen är den uppdaterad. Tänker att det är en bugg i appen.
Användarvisningsbild
dstr
Teslaägare
Inlägg: 4556
Blev medlem: 12 okt 2014 11:00
Ort: Kista/Arboga

Re: Sentry oanvändbart - äter batteri

Inlägg av dstr »

det blir 208wh.

vad tror du en dator som konstant spelar in och sparar film från 4 kameror drar?

edit: och saknar du ultraljudssensorer så är det aktiv videoanalys på samtliga kameror också
Användarvisningsbild
agehall
Teslaägare
Inlägg: 1070
Blev medlem: 12 jul 2022 20:54
Ort: Kälvesta/Spånga

Re: Sentry oanvändbart - äter batteri

Inlägg av agehall »

Någonstans runt 4%/dygn är väl det vi räknar med. Inget konstigt med det och ett val vi gör när vi använder Sentry mode. Ha bilen inkopplad när den står parkerad eller ladda när du behöver. Finns ingen större anledning att ha panik över detta. Framförallt om du har för vana att ladda upp till 100%.
M3LR -21
SAAB 9-5 BioPower -09
SAAB 9-3 TurboX
Användarvisningsbild
AAKEE
Teslaägare
Inlägg: 7078
Blev medlem: 04 nov 2020 20:12
Ort: Boden
Referralkod: ts.la/ke18519

Re: Sentry oanvändbart - äter batteri

Inlägg av AAKEE »

agehall skrev: 19 maj 2024 22:05
Någonstans runt 4%/dygn är väl det vi räknar med. Inget konstigt med det och ett val vi gör när vi använder Sentry mode. Ha bilen inkopplad när den står parkerad eller ladda när du behöver. Finns ingen större anledning att ha panik över detta. Framförallt om du har för vana att ladda upp till 100%.
Nej, vi räknar inte procent så. ;) Dessutom tar nog ingen tesla bara 4% per dygn.

HW3 /Intel drog 220W i min M3P 2021. Mätt, tittat på skärm under tiden den körde sentry, samt loggat under längre tid.
HW4/AMD Ryzen i min 2023 S drar 290W.

Misstänker att det ser rätt lika ut i olika bilar med samma hårdvara. Det är mest troligt HW med processorn som drar ström.
Antalet event spelar ingen roll i praktiken.

220W i en 2021 blir 5.3kWh/dygn elller 7-8% per dygn i en 3/Y LR/P eller ~6% i en S/X LR.

290W blir 9-10% /dygn i en 3/Y LR/P eller 7-8% i en S/X LR/P.
MSP ’23 Ultra Red/black 21” Arachnid
M3P ’21 Multicoat/black
Mazda Rx3 -73, Audi A5
Användarvisningsbild
AAKEE
Teslaägare
Inlägg: 7078
Blev medlem: 04 nov 2020 20:12
Ort: Boden
Referralkod: ts.la/ke18519

Re: Sentry oanvändbart - äter batteri

Inlägg av AAKEE »

naversten skrev: 19 maj 2024 21:31
Hej, gör jag något fel? De är ju en FULLSTÄNDIGT orimlig förbrukning - mer än 5000W per dygn! Skulle inte mjukvaran göra det så mycket bättre?
Du gör inget fel, det är så det är. Bilen är vaken och måste använda bilens bra hårdvara för att klara av att köra Sentry.

naversten skrev: 19 maj 2024 21:31
Har jag missat någon inställning? Den är låst. Jag är sällan inne i appen och "väcker" bilen.
Spelar ingen roll om du går in i appen, bilen är ändå vaken när du har Sentry igång, så då kan du inte väcka den :)

Det med att gå in i appen och kolla - det är någon form av forummyt. Går man in och väcker bilen (vi ponerar att sentry är avslaget) så är bilen kanske vaken 20 minuter, eller så. Förbrukningen när bilen är vaken är i princip densamma som med sentry igång, så ~ 250W då som ett snitt. Då går det cirka 85Wh/gång man väcker bilen. Man måste alltså väcka bilen > 10 ggr för att det ska gå en kWh. För att dra 5-7kWh på ett dygn skall bilen väckas var 20 minut under dygnet - alltså cirka 70ggr.
MSP ’23 Ultra Red/black 21” Arachnid
M3P ’21 Multicoat/black
Mazda Rx3 -73, Audi A5
perla1975
elbilist
Inlägg: 699
Blev medlem: 14 jan 2024 14:02

Re: Sentry oanvändbart - äter batteri

Inlägg av perla1975 »

AAKEE skrev: 20 maj 2024 00:08
naversten skrev: 19 maj 2024 21:31
Hej, gör jag något fel? De är ju en FULLSTÄNDIGT orimlig förbrukning - mer än 5000W per dygn! Skulle inte mjukvaran göra det så mycket bättre?
Du gör inget fel, det är så det är. Bilen är vaken och måste använda bilens bra hårdvara för att klara av att köra Sentry.

naversten skrev: 19 maj 2024 21:31
Har jag missat någon inställning? Den är låst. Jag är sällan inne i appen och "väcker" bilen.
Spelar ingen roll om du går in i appen, bilen är ändå vaken när du har Sentry igång, så då kan du inte väcka den :)

Det med att gå in i appen och kolla - det är någon form av forummyt. Går man in och väcker bilen (vi ponerar att sentry är avslaget) så är bilen kanske vaken 20 minuter, eller så. Förbrukningen när bilen är vaken är i princip densamma som med sentry igång, så ~ 250W då som ett snitt. Då går det cirka 85Wh/gång man väcker bilen. Man måste alltså väcka bilen > 10 ggr för att det ska gå en kWh. För att dra 5-7kWh på ett dygn skall bilen väckas var 20 minut under dygnet - alltså cirka 70ggr.
Måste säga att du är grym på att förklara, en enorm tillgång på detta forum.
Användarvisningsbild
fth
Teslaägare
Inlägg: 8371
Blev medlem: 30 mar 2017 16:25
Ort: Stockholm
Referralkod: ts.la/fredrik8071

Re: Sentry oanvändbart - äter batteri

Inlägg av fth »

perla1975 skrev: 20 maj 2024 00:12
AAKEE skrev: 20 maj 2024 00:08
naversten skrev: 19 maj 2024 21:31
Hej, gör jag något fel? De är ju en FULLSTÄNDIGT orimlig förbrukning - mer än 5000W per dygn! Skulle inte mjukvaran göra det så mycket bättre?
Du gör inget fel, det är så det är. Bilen är vaken och måste använda bilens bra hårdvara för att klara av att köra Sentry.

naversten skrev: 19 maj 2024 21:31
Har jag missat någon inställning? Den är låst. Jag är sällan inne i appen och "väcker" bilen.
Spelar ingen roll om du går in i appen, bilen är ändå vaken när du har Sentry igång, så då kan du inte väcka den :)

Det med att gå in i appen och kolla - det är någon form av forummyt. Går man in och väcker bilen (vi ponerar att sentry är avslaget) så är bilen kanske vaken 20 minuter, eller så. Förbrukningen när bilen är vaken är i princip densamma som med sentry igång, så ~ 250W då som ett snitt. Då går det cirka 85Wh/gång man väcker bilen. Man måste alltså väcka bilen > 10 ggr för att det ska gå en kWh. För att dra 5-7kWh på ett dygn skall bilen väckas var 20 minut under dygnet - alltså cirka 70ggr.
Måste säga att du är grym på att förklara, en enorm tillgång på detta forum.
Instämmer helt, en riktig messerschmitter, fast på ett bra sätt. :D

/fth
2016 X90D, 7-sits monopost, Titanium Metallic, AP1, alla options
2026 YLR4WD Quicksilver
Användarvisningsbild
Pontus
Teslaägare
Inlägg: 9054
Blev medlem: 26 nov 2014 05:42
Ort: Upplands Väsby, Stockholm

Re: Sentry oanvändbart - äter batteri

Inlägg av Pontus »

Håller med om att det känns som att Sentry mode drar mycket batteri och varje gång man slår på den så vet man att SOC kommer minska med vad som känns väldigt mycket.
Men tittar man på alla siffror som andra här lagt upp så blir det ju helt logiskt att det faktiskt är en rimlig mängd som går åt.
Model S Plaid
Model 3 LR AWD Vit
Model 3 LR RWD Svart. SÅLD
Första Svenskägda Model 3 Blå med svart inredning och de fula hjulen och AP. SÅLD
Model S 85D Matt blå SÅLD
För rabatt på model S o X kan ni prova att twittra Elon, tala om hur det gick.
Användarvisningsbild
fth
Teslaägare
Inlägg: 8371
Blev medlem: 30 mar 2017 16:25
Ort: Stockholm
Referralkod: ts.la/fredrik8071

Re: Sentry oanvändbart - äter batteri

Inlägg av fth »

Pontus skrev: 20 maj 2024 08:45
Håller med om att det känns som att Sentry mode drar mycket batteri och varje gång man slår på den så vet man att SOC kommer minska med vad som känns väldigt mycket.
Men tittar man på alla siffror som andra här lagt upp så blir det ju helt logiskt att det faktiskt är en rimlig mängd som går åt.
Alternativet är förstås att skaffa en "vanlig" dashcam, dom drar ju bara en bråkdel så mycket energi som Sentry.

Sentry är ju något av ett "hack", någon hos Tesla kom på att man kunde använda hårdvaran på ett sätt den aldrig egentligen var avsedd att användas och erbjuda en bra funktionalitet, till priset av skyhög energiåtgång.

/fth
2016 X90D, 7-sits monopost, Titanium Metallic, AP1, alla options
2026 YLR4WD Quicksilver
Användarvisningsbild
Pontus
Teslaägare
Inlägg: 9054
Blev medlem: 26 nov 2014 05:42
Ort: Upplands Väsby, Stockholm

Re: Sentry oanvändbart - äter batteri

Inlägg av Pontus »

fth skrev: 20 maj 2024 09:22
Pontus skrev: 20 maj 2024 08:45
Håller med om att det känns som att Sentry mode drar mycket batteri och varje gång man slår på den så vet man att SOC kommer minska med vad som känns väldigt mycket.
Men tittar man på alla siffror som andra här lagt upp så blir det ju helt logiskt att det faktiskt är en rimlig mängd som går åt.
Alternativet är förstås att skaffa en "vanlig" dashcam, dom drar ju bara en bråkdel så mycket energi som Sentry.

Sentry är ju något av ett "hack", någon hos Tesla kom på att man kunde använda hårdvaran på ett sätt den aldrig egentligen var avsedd att användas och erbjuda en bra funktionalitet, till priset av skyhög energiåtgång.

/fth
Skulle ett alternativ vara att ha ett jättestort minne och spela in allt men med en relativt låg frekvens och skippa bildigenkänning?
Vet inte om det rent teoretiskt skulle minska elförbrukningen?
Men det är ju bara teoretiskt ändå så just nu så är det väl bara att acceptera och välja om man vill ha det på eller av. Huvudsaken är väl att ni lyckats förklara det hela och kunna konstatera att det inte är något fel på bilen.
Model S Plaid
Model 3 LR AWD Vit
Model 3 LR RWD Svart. SÅLD
Första Svenskägda Model 3 Blå med svart inredning och de fula hjulen och AP. SÅLD
Model S 85D Matt blå SÅLD
För rabatt på model S o X kan ni prova att twittra Elon, tala om hur det gick.
Användarvisningsbild
fth
Teslaägare
Inlägg: 8371
Blev medlem: 30 mar 2017 16:25
Ort: Stockholm
Referralkod: ts.la/fredrik8071

Re: Sentry oanvändbart - äter batteri

Inlägg av fth »

Pontus skrev: 20 maj 2024 09:26
Skulle ett alternativ vara att ha ett jättestort minne och spela in allt men med en relativt låg frekvens och skippa bildigenkänning?
Vet inte om det rent teoretiskt skulle minska elförbrukningen?
Men det är ju bara teoretiskt ändå så just nu så är det väl bara att acceptera och välja om man vill ha det på eller av. Huvudsaken är väl att ni lyckats förklara det hela och kunna konstatera att det inte är något fel på bilen.
Det är möjligt att det finns sätt att minska förbrukningen, och det har väl skett någon/några gånger om jag minns rätt?

Grundproblemet kvarstår dock, att man i princip behöver starta upp hela bilen för att slå på kamerorna, jag tror aldrig Tesla kommer komma ned till en förbrukning som är i närheten av en vanlig dash cam.

Jag har själv en dash cam/"backspegelkamera" som går dygnet runt utan att påverka vampire drain i stort sett alls.

/fth
2016 X90D, 7-sits monopost, Titanium Metallic, AP1, alla options
2026 YLR4WD Quicksilver
Användarvisningsbild
mikebike
Teslaägare
Inlägg: 10236
Blev medlem: 06 okt 2020 12:24
Ort: Solna
Referralkod: ts.la/mikael72656

Re: Sentry oanvändbart - äter batteri

Inlägg av mikebike »

Har någon testat Sentry utan kameror och kan redovisa någon förbrukning?
Jag har fattat att då börjar bilen filma först när larmet gått...
Volvo PV 544 Special 1963

Tesla Model Y LR 2022. Midnight Silver.
Användarvisningsbild
AAKEE
Teslaägare
Inlägg: 7078
Blev medlem: 04 nov 2020 20:12
Ort: Boden
Referralkod: ts.la/ke18519

Re: Sentry oanvändbart - äter batteri

Inlägg av AAKEE »

mikebike skrev: 20 maj 2024 09:42
Har någon testat Sentry utan kameror och kan redovisa någon förbrukning?
Jag har fattat att då börjar bilen filma först när larmet gått...
Det gjorde ingen mätbar skillnad.

Jag hade min 3 i garaget med sentry på (för test, normalt int epå hemma), drog 220W som vanligt. Gick in i garaget och spelade apa runt bilen. Gjorde de fulaste grimasherna jag kunde osv, men bilen fortsatte dra exakt samma. (Finns en tråd här om det).

Facebook-ryktet är att sentry drar nästan ingenting men att varje event drar en hel del. Vilket såklart är helt uppåt väggarna, som nära på alla ideer som Teslaägarna har.

Jag har gjort samma med min Plaid som int ehar P-sensorer och det är samma där.

-Nej, videoklippen på grimscherna och ap-spelandet lägger jag inte ut :lol:
Sentry.png
MSP ’23 Ultra Red/black 21” Arachnid
M3P ’21 Multicoat/black
Mazda Rx3 -73, Audi A5
Användarvisningsbild
mikebike
Teslaägare
Inlägg: 10236
Blev medlem: 06 okt 2020 12:24
Ort: Solna
Referralkod: ts.la/mikael72656

Re: Sentry oanvändbart - äter batteri

Inlägg av mikebike »

AAKEE skrev: 20 maj 2024 13:21
mikebike skrev: 20 maj 2024 09:42
Har någon testat Sentry utan kameror och kan redovisa någon förbrukning?
Jag har fattat att då börjar bilen filma först när larmet gått...
Det gjorde ingen mätbar skillnad.

Jag hade min 3 i garaget med sentry på (för test, normalt int epå hemma), drog 220W som vanligt. Gick in i garaget och spelade apa runt bilen. Gjorde de fulaste grimasherna jag kunde osv, men bilen fortsatte dra exakt samma. (Finns en tråd här om det).

Facebook-ryktet är att sentry drar nästan ingenting men att varje event drar en hel del. Vilket såklart är helt uppåt väggarna, som nära på alla ideer som Teslaägarna har.

Jag har gjort samma med min Plaid som int ehar P-sensorer och det är samma där.

-Nej, videoklippen på grimscherna och ap-spelandet lägger jag inte ut :lol:

Sentry.png
Det finns numera två alternativ för Sentry, med eller utan kameror.
Det utan kameror borde rimligen dra mindre om bilen sover tills larmet går.
Volvo PV 544 Special 1963

Tesla Model Y LR 2022. Midnight Silver.
Användarvisningsbild
AAKEE
Teslaägare
Inlägg: 7078
Blev medlem: 04 nov 2020 20:12
Ort: Boden
Referralkod: ts.la/ke18519

Re: Sentry oanvändbart - äter batteri

Inlägg av AAKEE »

Frugan kör S idag, bilen står med Sentry på.

Min raspberry som söker Teslalogger behövde bootas om, överhettad tror jag.

På ~två timmar har bilen dragit mer eller mindre exakt 600Wh, och när man kikar på min skärm står det alltid 0.29kW under battery power när bilen är parkerad med Sentry på. (det var +.22kW med M3P som hade HW3).

Sentry drar ström för att bilen är vaken och Tesla använder bilens ordinarie datorer för att avgöra vad som är sentry event och inte.
Stänger man av Sentry så drar bilen i princip lika mycket ström innan den somnar som med sentry på. Aaaaningen mindre, men de tär så lite så kan kan tänka att den alltid drar lika när den är vaken. (har för mig det stod 0.19kW i min M3P innan den somnade mot 0.22kW med sentry på, kanske USS som drog 30W).

Den som är upprörd över förbrukningen bör inse att Tesla infört Sentry eftersom det finns möjlighet att göra det med befintlig utrustning ombord. Ungefär på samma sätt som att man tog bort radarn, regnsensorn och USS eftersom man anser att bilen kan lösa det utan detta.

Som bilen är konstruerad får man möjlighet till Sentry utan extra hårdvara eller kostnader. Det är bara programvara som behövs.
Men man kan inte köra Sentry utan att bilen är vaken, och man kan tex inte ha HW-dator avstängd eftersom datakraften behövs, så vi kommer få leva med den förbrukningen vi har.
Det är inte överhuvutaget att vänta att Tesla skulle göra så bilen kan ha sentry medan bilen i övrigt sover. Skulle behöva en ny konfiguration av bilen och sannolikt en till, mer strömsnål dator. Följden skulle i så fall bli att bilen blir (lite?) strömsnålare men ändå drar ström.

Hela det konceptet att lägga till komponenter som inte behövs ligger inte i Teslas linje. De tar ju t.o-m bort de vi egentligen behöver.
Så, Sentry hos Tesla är med all sannolikhet offered as as = gillar man inte det får man lov att stänga av det.
MSP ’23 Ultra Red/black 21” Arachnid
M3P ’21 Multicoat/black
Mazda Rx3 -73, Audi A5
Användarvisningsbild
AAKEE
Teslaägare
Inlägg: 7078
Blev medlem: 04 nov 2020 20:12
Ort: Boden
Referralkod: ts.la/ke18519

Re: Sentry oanvändbart - äter batteri

Inlägg av AAKEE »

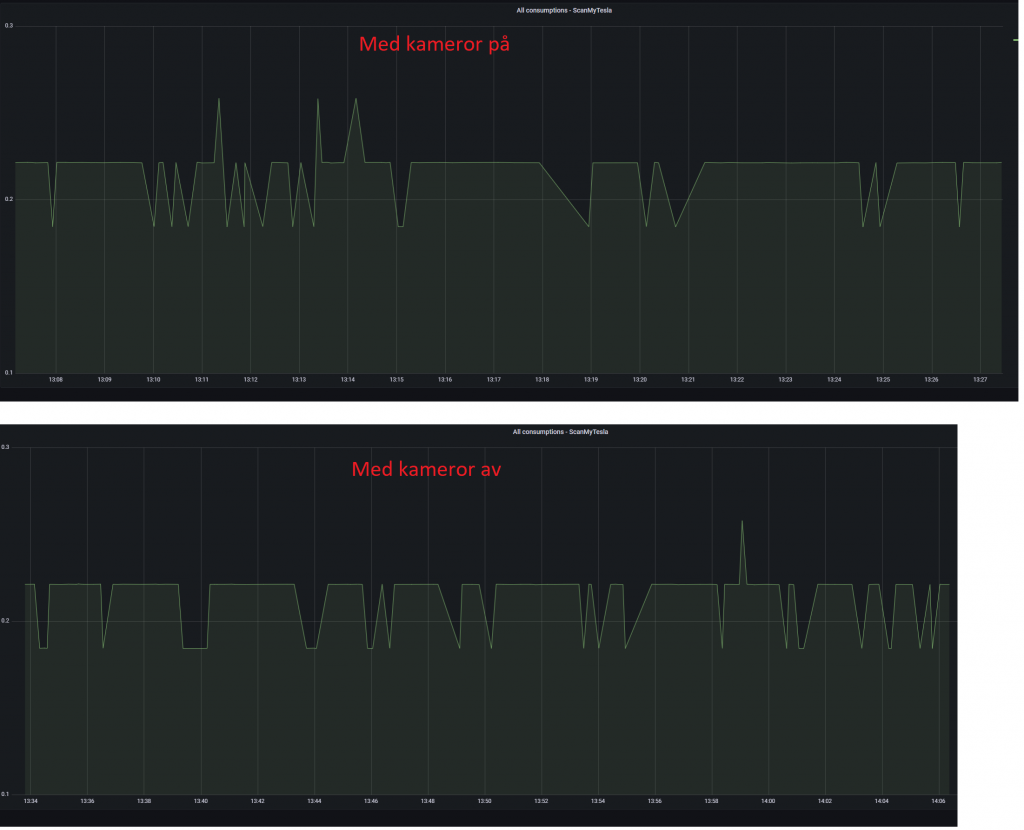
mikebike skrev: 20 maj 2024 13:25

Det finns numera två alternativ för Sentry, med eller utan kameror.
Det utan kameror borde rimligen dra mindre om bilen sover tills larmet går.
Du ser den röda texten på bilderna väl? ;)

Sentry på vid bägge tillfällen, men kamerorna av vid ett och på vid ett annat.

"Tillfällena" är efter varandra i garaget, bara tiden i bilen med ändrad inställning som skiljer.
MSP ’23 Ultra Red/black 21” Arachnid
M3P ’21 Multicoat/black
Mazda Rx3 -73, Audi A5
Användarvisningsbild
fth
Teslaägare
Inlägg: 8371
Blev medlem: 30 mar 2017 16:25
Ort: Stockholm
Referralkod: ts.la/fredrik8071

Re: Sentry oanvändbart - äter batteri

Inlägg av fth »

Vad skulle poängen vara med att ha sentry på och kamerorna av? Låter ju helt meningslöst? :?

/fth
2016 X90D, 7-sits monopost, Titanium Metallic, AP1, alla options
2026 YLR4WD Quicksilver
Användarvisningsbild
thebishop
Teslaägare
Inlägg: 1463
Blev medlem: 12 feb 2015 16:47
Ort: Lidingö

Re: Sentry oanvändbart - äter batteri

Inlägg av thebishop »

AAKEE skrev: 20 maj 2024 13:34
Frugan kör S idag, bilen står med Sentry på.

Min raspberry som söker Teslalogger behövde bootas om, överhettad tror jag.

På ~två timmar har bilen dragit mer eller mindre exakt 600Wh, och när man kikar på min skärm står det alltid 0.29kW under battery power när bilen är parkerad med Sentry på. (det var +.22kW med M3P som hade HW3).

Sentry drar ström för att bilen är vaken och Tesla använder bilens ordinarie datorer för att avgöra vad som är sentry event och inte.
Stänger man av Sentry så drar bilen i princip lika mycket ström innan den somnar som med sentry på. Aaaaningen mindre, men de tär så lite så kan kan tänka att den alltid drar lika när den är vaken. (har för mig det stod 0.19kW i min M3P innan den somnade mot 0.22kW med sentry på, kanske USS som drog 30W).

Den som är upprörd över förbrukningen bör inse att Tesla infört Sentry eftersom det finns möjlighet att göra det med befintlig utrustning ombord. Ungefär på samma sätt som att man tog bort radarn, regnsensorn och USS eftersom man anser att bilen kan lösa det utan detta.

Som bilen är konstruerad får man möjlighet till Sentry utan extra hårdvara eller kostnader. Det är bara programvara som behövs.
Men man kan inte köra Sentry utan att bilen är vaken, och man kan tex inte ha HW-dator avstängd eftersom datakraften behövs, så vi kommer få leva med den förbrukningen vi har.
Det är inte överhuvutaget att vänta att Tesla skulle göra så bilen kan ha sentry medan bilen i övrigt sover. Skulle behöva en ny konfiguration av bilen och sannolikt en till, mer strömsnål dator. Följden skulle i så fall bli att bilen blir (lite?) strömsnålare men ändå drar ström.

Hela det konceptet att lägga till komponenter som inte behövs ligger inte i Teslas linje. De tar ju t.o-m bort de vi egentligen behöver.
Så, Sentry hos Tesla är med all sannolikhet offered as as = gillar man inte det får man lov att stänga av det.
Rätta min uträkning:

300w/h
24x365x300= 2 628 000

Dvs 2628kWh per år

Så att ha sentry på kostar mellan 3-5.000 SEK per år typ?

Nice.

Billigare att betala självrisken för ett dörruppdlag varannat år då…

Känns också rätt obra att dra s mycket el på ”ingenting”.
Model S P90DL+ (2015) Såld 2024
Model 3 LR (2021) (såld 2025)
BMW iX xDrive50 (2024)
Kia EV3 (2025)
Användarvisningsbild
AAKEE
Teslaägare
Inlägg: 7078
Blev medlem: 04 nov 2020 20:12
Ort: Boden
Referralkod: ts.la/ke18519

Re: Sentry oanvändbart - äter batteri

Inlägg av AAKEE »

fth skrev: 20 maj 2024 13:41
Vad skulle poängen vara med att ha sentry på och kamerorna av? Låter ju helt meningslöst? :?

/fth
Valet "Kameror av" är säkerligen kommet av GDPR sov, man kan stänga av och det är ägaren som aktiverat. Inte Tesla som har ansvaret.

Bilen väcks ju av larmet i övrigt så det fungerar ju också. Fråga min S varför den hade 58 sentry-event under en timme när knappen till kofferten gick sönder och kommenderade "öppna" hela tiden... :o (Att Frugan hade panik när hon skulle iväg bråttom med kofferten som vägrade stänga, är en annan historia).
MSP ’23 Ultra Red/black 21” Arachnid
M3P ’21 Multicoat/black
Mazda Rx3 -73, Audi A5
Användarvisningsbild
mikebike
Teslaägare
Inlägg: 10236
Blev medlem: 06 okt 2020 12:24
Ort: Solna
Referralkod: ts.la/mikael72656

Re: Sentry oanvändbart - äter batteri

Inlägg av mikebike »

fth skrev: 20 maj 2024 13:41
Vad skulle poängen vara med att ha sentry på och kamerorna av? Låter ju helt meningslöst? :?

/fth
Poängen skulle vara att bilen filmar om det blir inbrott eller om den blir påkörd (i bästa fall), fast med minimal strömförbrukning.
Senast redigerad av mikebike, redigerad totalt 2 gång.
Volvo PV 544 Special 1963

Tesla Model Y LR 2022. Midnight Silver.
Användarvisningsbild
mikebike
Teslaägare
Inlägg: 10236
Blev medlem: 06 okt 2020 12:24
Ort: Solna
Referralkod: ts.la/mikael72656

Re: Sentry oanvändbart - äter batteri

Inlägg av mikebike »

AAKEE skrev: 20 maj 2024 13:36
mikebike skrev: 20 maj 2024 13:25

Det finns numera två alternativ för Sentry, med eller utan kameror.
Det utan kameror borde rimligen dra mindre om bilen sover tills larmet går.
Du ser den röda texten på bilderna väl? ;)

Sentry på vid bägge tillfällen, men kamerorna av vid ett och på vid ett annat.

"Tillfällena" är efter varandra i garaget, bara tiden i bilen med ändrad inställning som skiljer.
Så du menar att bilen inte sover med inställningen "ej kamera"?
Jag trodde finessen med den inställningen var just att bilen inte behöver vara vaken när inte kamerorna används.
Volvo PV 544 Special 1963

Tesla Model Y LR 2022. Midnight Silver.
Användarvisningsbild
AAKEE
Teslaägare
Inlägg: 7078
Blev medlem: 04 nov 2020 20:12
Ort: Boden
Referralkod: ts.la/ke18519

Re: Sentry oanvändbart - äter batteri

Inlägg av AAKEE »

thebishop skrev: 20 maj 2024 14:01

Rätta min uträkning:

300w/h
24x365x300= 2 628 000

Dvs 2628kWh per år

Så att ha sentry på kostar mellan 3-5.000 SEK per år typ?

Nice.

Billigare att betala självrisken för ett dörruppdlag varannat år då…

Känns också rätt obra att dra s mycket el på ”ingenting”.
Jag har alltid haft Sentry på, men undantag hemma, på jobbet (mitt jobb) och på några favoriter.
Sentry är bara på när jag är på stan eller besöker någon bekant etc.

Det blir inte speciellt många kWh på ett år (som förövrigt inte snittar mer än 1:- per kWh) så det blir inte dyrt men väldigt värt det för mig. Gissningsvis 400 timmar (5% av tiden?), dvs 120kWh.

För alla som tycker det är dyrt är det enkelt att stänga av för gott, och sedan tillfälligt aktivera om man vill.
MSP ’23 Ultra Red/black 21” Arachnid
M3P ’21 Multicoat/black
Mazda Rx3 -73, Audi A5
Användarvisningsbild
Transportsoren
Teslaägare
Inlägg: 70
Blev medlem: 23 jan 2022 17:31
Referralkod: ts.la/daniel119539

Re: Sentry oanvändbart - äter batteri

Inlägg av Transportsoren »

Du sparar mycket mer på att inte köpa en bil du inte ska köra alls med!
thebishop skrev: 20 maj 2024 14:01
AAKEE skrev: 20 maj 2024 13:34
Frugan kör S idag, bilen står med Sentry på.

Min raspberry som söker Teslalogger behövde bootas om, överhettad tror jag.

På ~två timmar har bilen dragit mer eller mindre exakt 600Wh, och när man kikar på min skärm står det alltid 0.29kW under battery power när bilen är parkerad med Sentry på. (det var +.22kW med M3P som hade HW3).

Sentry drar ström för att bilen är vaken och Tesla använder bilens ordinarie datorer för att avgöra vad som är sentry event och inte.
Stänger man av Sentry så drar bilen i princip lika mycket ström innan den somnar som med sentry på. Aaaaningen mindre, men de tär så lite så kan kan tänka att den alltid drar lika när den är vaken. (har för mig det stod 0.19kW i min M3P innan den somnade mot 0.22kW med sentry på, kanske USS som drog 30W).

Den som är upprörd över förbrukningen bör inse att Tesla infört Sentry eftersom det finns möjlighet att göra det med befintlig utrustning ombord. Ungefär på samma sätt som att man tog bort radarn, regnsensorn och USS eftersom man anser att bilen kan lösa det utan detta.

Som bilen är konstruerad får man möjlighet till Sentry utan extra hårdvara eller kostnader. Det är bara programvara som behövs.
Men man kan inte köra Sentry utan att bilen är vaken, och man kan tex inte ha HW-dator avstängd eftersom datakraften behövs, så vi kommer få leva med den förbrukningen vi har.
Det är inte överhuvutaget att vänta att Tesla skulle göra så bilen kan ha sentry medan bilen i övrigt sover. Skulle behöva en ny konfiguration av bilen och sannolikt en till, mer strömsnål dator. Följden skulle i så fall bli att bilen blir (lite?) strömsnålare men ändå drar ström.

Hela det konceptet att lägga till komponenter som inte behövs ligger inte i Teslas linje. De tar ju t.o-m bort de vi egentligen behöver.
Så, Sentry hos Tesla är med all sannolikhet offered as as = gillar man inte det får man lov att stänga av det.
Rätta min uträkning:

300w/h
24x365x300= 2 628 000

Dvs 2628kWh per år

Så att ha sentry på kostar mellan 3-5.000 SEK per år typ?

Nice.

Billigare att betala självrisken för ett dörruppdlag varannat år då…

Känns också rätt obra att dra s mycket el på ”ingenting”.
Användarvisningsbild
AAKEE
Teslaägare
Inlägg: 7078
Blev medlem: 04 nov 2020 20:12
Ort: Boden
Referralkod: ts.la/ke18519

Re: Sentry oanvändbart - äter batteri

Inlägg av AAKEE »

mikebike skrev: 20 maj 2024 14:17
AAKEE skrev: 20 maj 2024 13:36
mikebike skrev: 20 maj 2024 13:25

Det finns numera två alternativ för Sentry, med eller utan kameror.
Det utan kameror borde rimligen dra mindre om bilen sover tills larmet går.
Du ser den röda texten på bilderna väl? ;)

Sentry på vid bägge tillfällen, men kamerorna av vid ett och på vid ett annat.

"Tillfällena" är efter varandra i garaget, bara tiden i bilen med ändrad inställning som skiljer.
Så du menar att bilen inte sover med inställningen "ej kamera"?
Jag trodde finessen med den inställningen var just att bilen inte behöver vara vaken när inte kamerorna används.
Sentry på = bilen vaken. Annars kan den inte vakta något. Den kan inte sova med ögonen varken öppna eller stängda, eller ett öppet om du har valt sentry. Då måste den vara vaken vilket tar ström.

Jag kan testa om med min S det jag gjorde med min M3P om det är viktigt men jag är tämligen säker att bilen drar ungefär lika mycket ström ändå. Möjligen en marginell skillnad, men isf. av akademisk art här.
MSP ’23 Ultra Red/black 21” Arachnid
M3P ’21 Multicoat/black
Mazda Rx3 -73, Audi A5
Användarvisningsbild
mikebike
Teslaägare
Inlägg: 10236
Blev medlem: 06 okt 2020 12:24
Ort: Solna
Referralkod: ts.la/mikael72656

Re: Sentry oanvändbart - äter batteri

Inlägg av mikebike »

AAKEE skrev: 20 maj 2024 14:18
thebishop skrev: 20 maj 2024 14:01

Rätta min uträkning:

300w/h
24x365x300= 2 628 000

Dvs 2628kWh per år

Så att ha sentry på kostar mellan 3-5.000 SEK per år typ?

Nice.

Billigare att betala självrisken för ett dörruppdlag varannat år då…

Känns också rätt obra att dra s mycket el på ”ingenting”.
Jag har alltid haft Sentry på, men undantag hemma, på jobbet (mitt jobb) och på några favoriter.
Sentry är bara på när jag är på stan eller besöker någon bekant etc.

Det blir inte speciellt många kWh på ett år (som förövrigt inte snittar mer än 1:- per kWh) så det blir inte dyrt men väldigt värt det för mig. Gissningsvis 400 timmar (5% av tiden?), dvs 120kWh.

För alla som tycker det är dyrt är det enkelt att stänga av för gott, och sedan tillfälligt aktivera om man vill.
Jag har också Sentry avslaget hemma eftersom det inte är försvarbart att ha det på, men eftersom jag fickparkerar på gatan nära ett "utsatt område" så har jag två gånger blivit uppringd av Polisen som frågat om min bil filmat "något av intresse för en utredning av ett allvarligt brott".
Volvo PV 544 Special 1963

Tesla Model Y LR 2022. Midnight Silver.
Skriv svar