Nuså... bokad upphämtning 1/11 i Örebro (beställd 5/10)
Sökningen fann 32 träffar
Inklusive inlägg från Allmänt/Övrigt. Dölj
- 26 okt 2023 07:14
 - Kategori: Model Y
 - Tråd: Väntrum Model Y
 - Svar: 12795
 - Visningar: 2756431
 
- 05 okt 2023 11:51
 - Kategori: Model Y
 - Tråd: Väntrum Model Y
 - Svar: 12795
 - Visningar: 2756431
 
Re: Väntrum Model Y
Beställdes igår.. idag är förväntad lev 14-25/10. (LR Röd/Vit)
"En aning" snabbare än ex Volvo som tycker 14 månader är lagom.
					"En aning" snabbare än ex Volvo som tycker 14 månader är lagom.
- 02 aug 2023 11:33
 - Kategori: Generellt
 - Tråd: TeslaMate - Vad är det?
 - Svar: 25
 - Visningar: 5707
 
Re: TeslaMate - Vad är det?
 Och där satt den... Såg att den även fanns på Teslamates sida... Konstigt att jag missade den.. Stort tack..... Nu återstår bara arbetet med en riktigt snygg dashboard. Jo den finns där... men har lite saker att önska, framförallt när det kommer till automationen som uppdaterar GPS-positioner. Enda...
					- 31 jul 2023 09:48
 - Kategori: Generellt
 - Tråd: TeslaMate - Vad är det?
 - Svar: 25
 - Visningar: 5707
 
Re: TeslaMate - Vad är det?
... och när du väl får in värden via MQTT så borde du kunna använda den här YAML-filen för att plocka in allting i HomeAssistant
					- 31 jul 2023 09:45
 - Kategori: Generellt
 - Tråd: TeslaMate - Vad är det?
 - Svar: 25
 - Visningar: 5707
 
Re: TeslaMate - Vad är det?
I Teslamate's logg bör du se: 2023-07-31 09:42:49.732 [info] MQTT connection has been established Och sedan ungefär samtidigt i MQTT-servern: 1690789369: New connection from 192.168.100.24:60226 on port 1883. 1690789369: New client connected from 192.168.100.24:60226 as TESLAMATE_302E3730313 (p2, c1...
					- 20 jun 2023 14:05
 - Kategori: Model Y
 - Tråd: Strömsnålt sätt att hålla igång 12v-uttaget?
 - Svar: 11
 - Visningar: 2409
 
Re: Strömsnålt sätt att hålla igång 12v-uttaget?
Googlade vidare lite och hittade ett tips om att först sätta igång Camp Mode sen slå av AC och sätta fläkten på lägsta...
Men Sentry känns ju onekligen enklare.
					Men Sentry känns ju onekligen enklare.
- 20 jun 2023 13:40
 - Kategori: Model Y
 - Tråd: Strömsnålt sätt att hålla igång 12v-uttaget?
 - Svar: 11
 - Visningar: 2409
 
Re: Strömsnålt sätt att hålla igång 12v-uttaget?
Aha... trodde inte dom höll igång 12v utan bara AC/Värme...  men det låter ju lovande.
					- 20 jun 2023 13:23
 - Kategori: Model Y
 - Tråd: Strömsnålt sätt att hålla igång 12v-uttaget?
 - Svar: 11
 - Visningar: 2409
 
Strömsnålt sätt att hålla igång 12v-uttaget?
Vilket är det snålaste sättet att hålla igång 12v-uttaget i bagaget? Ska ut på tur i terrängen och vill gärna hålla en kylbox kall men är vill helst inte köra med Camp Mode hela tiden då den slukar onödigt mycket... (Kommer inte vara i närheten av bilen hela tiden så jag vill gärna kunna ha den låst)
					- 02 feb 2023 13:53
 - Kategori: Superchargers
 - Tråd: Priser
 - Svar: 8
 - Visningar: 2712
 
Re: Priser
Ah... "öppna för alla", nu förstår jag varför inte alla priser visas. 
					- 02 feb 2023 07:21
 - Kategori: Superchargers
 - Tråd: Priser
 - Svar: 8
 - Visningar: 2712
 
Priser
Finns det någonstans (utanför bilen) man kan se aktuella priser på en SuC ?
(En Norge-tripp inom kort och är lite fundersam på vart man laddar billigast)
					(En Norge-tripp inom kort och är lite fundersam på vart man laddar billigast)
- 23 jan 2023 12:11
 - Kategori: Model Y
 - Tråd: 1 månad och 500 mil
 - Svar: 7
 - Visningar: 1880
 
Re: 1 månad och 500 mil
 Blir nyfiken på vad du hade för bil innan? Också vad du tycker om uteblivna parkeringssensorer samt ljus och torkarautomatik? Sen glömde du ge + för acceleration (kanske beroende på vad du körde innan) och den suveräna appen ;) Lyckades få med sensorer, hade _inte_ varit kul med garaget utan dom......
					- 23 jan 2023 08:11
 - Kategori: Model Y
 - Tråd: 1 månad och 500 mil
 - Svar: 7
 - Visningar: 1880
 
1 månad och 500 mil
Kort review efter en månad och 500 mil. Hämtade ut min Model Y LR, Svart/Svart på eftermiddagen den 21/12 på Trosta Park och körde raka spåret hem till Dalarna. In i garaget och på med laddning... (BRF med laddmöjlighet på alla garageplatser) Dagen efter börjar första långturen, målet var Luleå 85 m...
					- 09 jan 2023 09:30
 - Kategori: Superchargers
 - Tråd: 10000 km?
 - Svar: 33
 - Visningar: 7854
 
Re: 10000 km?
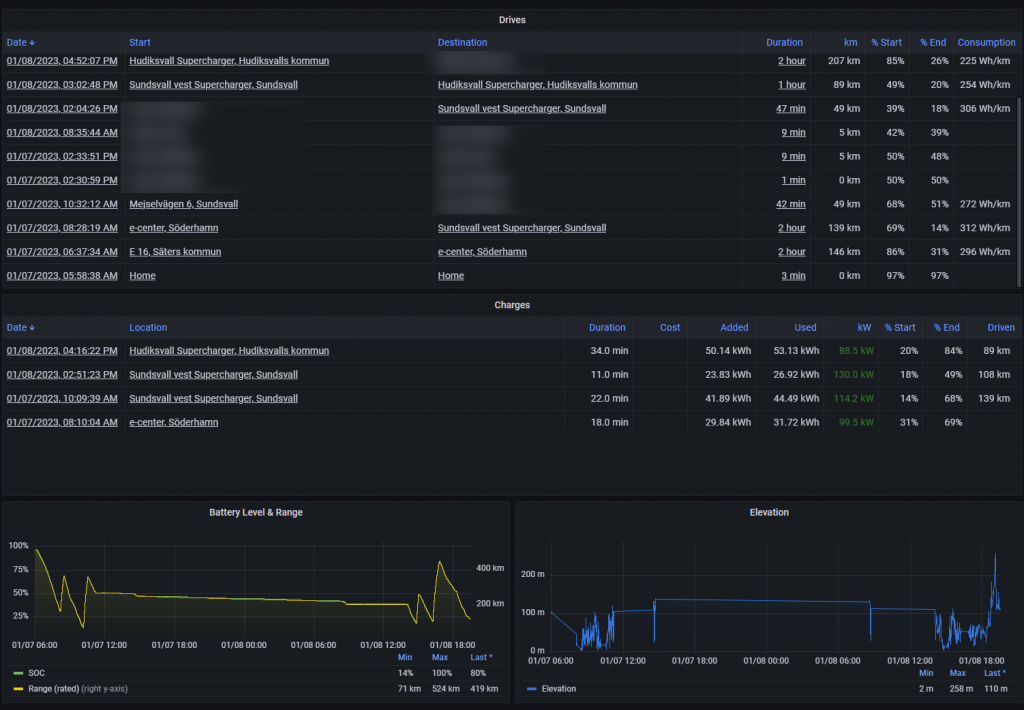
Trip-dashboarden gick att sätta ett datumspan...  ger riktigt bra överblick av en längre resa.
					- 09 jan 2023 09:24
 - Kategori: Superchargers
 - Tråd: 10000 km?
 - Svar: 33
 - Visningar: 7854
 
Re: 10000 km?
Meh.... man kanske ska tänka lite innan man bara rapar ur sig lite siffror.  
 
145.7 kWh är nog en bättre siffra.
					145.7 kWh är nog en bättre siffra.
- 09 jan 2023 09:17
 - Kategori: Superchargers
 - Tråd: 10000 km?
 - Svar: 33
 - Visningar: 7854
 
Re: 10000 km?
Har inte kollat mer än vad Teslamate och LootBoxen säger.
Räknar jag ihop kW-kolumnen blir det då 432,2 och jag startade med 10.000km kvar i LootBoxen och nu har jag 9375
					Räknar jag ihop kW-kolumnen blir det då 432,2 och jag startade med 10.000km kvar i LootBoxen och nu har jag 9375
- 08 jan 2023 20:28
 - Kategori: Superchargers
 - Tråd: 10000 km?
 - Svar: 33
 - Visningar: 7854
 
Re: 10000 km?
Nyss tillbaka efter 70+ mil nu i helgen.
Enligt TeslaMate har jag laddat 432,2 kW och det har försvunnit 625 km
(Kör en Model Y LR)
Kan tilläggas att jag startade med 97% och stannade med 15%, plus lite värme i bilen på resan och morgonen som dragit kW
					Enligt TeslaMate har jag laddat 432,2 kW och det har försvunnit 625 km
(Kör en Model Y LR)
Kan tilläggas att jag startade med 97% och stannade med 15%, plus lite värme i bilen på resan och morgonen som dragit kW
- 06 jan 2023 10:16
 - Kategori: Superchargers
 - Tråd: 10000 km?
 - Svar: 33
 - Visningar: 7854
 
Re: 10000 km?
Lite godtyckligt med andra ord  
 
Blir intressant att se vad skattkistan vs TeslaMate säger efter helgens tur där några SuC'ar kommer användas...
					Blir intressant att se vad skattkistan vs TeslaMate säger efter helgens tur där några SuC'ar kommer användas...
- 06 jan 2023 07:31
 - Kategori: Superchargers
 - Tråd: 10000 km?
 - Svar: 33
 - Visningar: 7854
 
10000 km?
Hur räknas detta egentligen?
Är det WLTP översatt i kWh?

					Är det WLTP översatt i kWh?

- 17 dec 2022 11:33
 - Kategori: Model Y
 - Tråd: Väntrum Model Y
 - Svar: 12795
 - Visningar: 2756431
 
Re: Väntrum Model Y
Har haft koll på den här tråden en stund då jag också väntar leverans. Sista SMS'et så har jag "schemalagd" upphämtning nu på måndag 19/12 men det är inte bekräftat. Via mail fick jag svaret att dom inte kan bekräfta det ännu då "Den befinner sig i Sverige men har inte kommit fram til...
					- 21 okt 2022 11:54
 - Kategori: Hemmaladdning
 - Tråd: Brf och timpris
 - Svar: 42
 - Visningar: 12637
 
Re: Brf och timpris
Vi har ett system med chargestorm inkl balanserare... just nu är det ganska få el/hybrider så det duger fint att läsa av manuellt, men bra att veta inför framtidenPontus skrev:Den går att köra med andra stolpar också. Tänkte du på någon speciell?
- 21 okt 2022 11:35
 - Kategori: Hemmaladdning
 - Tråd: Brf och timpris
 - Svar: 42
 - Visningar: 12637
 
Re: Brf och timpris
Går den mjukvaran att använda till andra stolpar eller är den proprietär?Pontus skrev:Eller så väljer ni laddare ifrån Waybler till föreningen
- 19 okt 2022 10:16
 - Kategori: Model Y
 - Tråd: Längd på medföljande kablar ?
 - Svar: 5
 - Visningar: 735
 
Re: Längd på medföljande kablar ?
Ungefär så här... Min plats är nummer 5, röda ringarna är betongstolpar, blå ringen laddboxen. Den som har plats 4 backar in för att öht kunna köra ut utan att ta om femtielva gånger vilket gör att dom hamnar långt åt mitt håll så dom kan kliva ur bilen. Backar jag in så hamnar jag dessvärre så nära...
					- 19 okt 2022 10:08
 - Kategori: Model Y
 - Tråd: Längd på medföljande kablar ?
 - Svar: 5
 - Visningar: 735
 
Re: Längd på medföljande kablar ?
Att backa in går finfint men att komma ur bilen blir svårt... den som parkerar bredvid mig måste backa in vilket gör att den ställer sig kloss mot min plats för att öht kunna komma ur bilen.
					- 19 okt 2022 10:04
 - Kategori: Model Y
 - Tråd: Längd på medföljande kablar ?
 - Svar: 5
 - Visningar: 735
 
Längd på medföljande kablar ?
Vad är det egentligen för längd på de laddkablar som följer med?
I BRF'en har jag laddboxen fram/höger (det blir dessvärre för trångt att backa in) så jag är lite fundersam om jag kommer kunna ladda bilen när den nu dyker upp...
					I BRF'en har jag laddboxen fram/höger (det blir dessvärre för trångt att backa in) så jag är lite fundersam om jag kommer kunna ladda bilen när den nu dyker upp...
- 19 okt 2022 10:00
 - Kategori: Hemmaladdning
 - Tråd: Brf och timpris
 - Svar: 42
 - Visningar: 12637
 
Re: Brf och timpris
Vi har CTEK Chargestorm (25 platser) i föreningen och den lastbalanserare (eller vad den nu kan tänkas heta) går att ställa max uttag på totalen. En tanke som vi har haft är att ställa ner max-uttaget på de dyra timmarna och släppa på fullt på billiga för att på så sätt styra förbrukningen. Dock vet...